Web Server Control Panel tốt nhất cho Raspberry Pi

Việc lưu trữ một website đã trở nên đơn giản hơn rất nhiều trong những năm gần đây. Thay vì phải đầu tư cho những chiếc máy chủ đắt đỏ và cồng kềnh, người ta có rất nhiều cách để đưa website của mình lên trên mạng. Ví dụ như mua hosting, VPS hay thậm chí là nhận miễn phí chúng qua các chương trình khuyến mại. Tuy nhiên, không phải ai cũng có điều kiện chi trả một khoản tiền lớn cho việc lưu trữ ấy hay tin tưởng giao dữ liệu của mình cho những đơn vị cung cấp miễn phí nên cách tốt nhất là tận dụng chiếc Raspberry Pi giá rẻ cùng hạ tầng mạng sẵn có cho việc lưu trữ các web cá nhân bằng việc sử dụng Web Server Control Panel.

Raspberry Pi ngày càng trở nên mạnh mẽ, đặc biệt với phiên bản 8GB mới ra mắt, nó thậm chí mạnh hơn các gói VPS giá rẻ hiện nay. Kết hợp với đường truyền mạng Internet ngày càng cao thì việc biến Raspberry Pi trở thành Web Server là hoàn toàn có thể.

Web Serer on Raspberry Pi

Sử dụng lamp stack

Trước đây, RaspberryPi.vn đã hướng dẫn các bạn cài Webserver sử dụng LAMP(Linux, Apache, Mysql và PHP), các bạn có thể tham khảo qua ở bài viết này: Cài đặt Web server và PHP, MySQL trên Raspbian. Thế nhưng đây là những phần cơ bản nhất, dành cho những người đã có kinh nghiệm để quản lý website, database,… một cách thủ công. Việc này mất rất nhiều thời gian và rất dễ lỗi, bạn cần có nhiều kinh nghiệm về hệ thống máy chủ.

giải pháp là gì?

Vậy có cách nào để việc quản lý này trở nên đơn giản không?

Những nhà lập trình viên cùng các công ty trên khắp thế giới đã tạo ra những phần mềm quản lý web server, thường được gọi là các “Web Server Control Panel, hay ngắn gọn hơn là “Control Panel” nhằm đơn giản hóa việc quản trị website và tinh chỉnh để các trang web chạy một cách mượt mà nhất. Nếu bạn đã từng dùng qua Hosting thì chắc hẳn cũng không lạ lẫm gì với cPanel hay là DirectAdmin cả.

Thay vì phải quản trị qua các dòng lệnh như cách sử dụng LAMP ở trên, giờ đây chúng ta có thể dễ dàng quản lý máy chủ thông qua giao diện web của các Web Server Control Panel.

cPanel

Đây là ví dụ về webpanel phổ biến nhất trên thế giới hiện tại. Bạn có thể sử dụng nó để làm mọi thứ liên quan tới trang web như chỉnh sửa file, tạo và chỉnh sửa Database,…

cPanel

Cùng bản chất với các hệ thống máy chủ trên thế giới, Raspberry cũng là một máy tính/máy chủ chạy trên nền tảng Linux. Tuy nhiên, hạn chế của chiếc máy tính này đến từ vi xử lý họ ARM, không tương thích với các web panel hiện đại viết cho nền tảng x86 nên không phải Panel nào cũng hỗ trợ trên đây. Vì vậy, RaspberryPi.vn sẽ tổng hợp lại những Panel có thể chạy thành công trên RaspberryPi, đã được thử nghiệm thành công.

một vài control panel cho raspberry pi

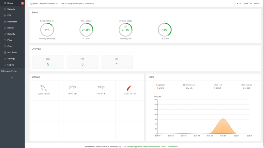
1. aaPanel

Một panel quản lý website đơn giản mà mạnh mẽ, dùng để quản lý các website qua giao diện đồ họa.

Trang chủ: https://www.aapanel.com/

aaPanel

Đây là bảng điều khiển mình đã sử dụng trong một năm qua và là bảng điều khiển mình khuyên dùng nhất cho Raspberry Pi. Với dung lượng và tiêu tốn tài nguyên rất thấp nên rất phù hợp cho Raspberry Pi nói riêng và các máy tính nhúng nói chung.

  • Tính năng:

    • Tạo và quản lý website, FTP, database
    • Quản lý file, các ứng dụng
    • Giám sát CPU, Ram, ổ đĩa, lưu lượng mạng tại bảng điều khiển
    • Chạy các lệnh được lên lịch trước
    • Chỉ 1 cú nháy chuột cài LAMP, LEMP, TomCat, NodeJS, OpenLiteSpeed
    • Có tự động cài đặt chứng chỉ SSL
    • Có hệ thống sao lưu dữ liệu từ xa
    • Có khả năng điều khiển SSH hiệu quả
    • Bảng quản lý File hiệu quả khi có thể tải lên, tải xuống, nén, giải nén trực tiếp trên nền web
    • Và còn rất nhiều tính năng đặc biệt khác.
  • Ưu điểm:

    • Nhẹ, chiếm ít tài nguyên
    • Hỗ trợ Raspberry Pi rất tốt(Từ RPi Zero đến RPi 4)
    • Có thể cài đặt dễ dàng
    • Hỗ trợ nhiều ứng dụng cài thêm theo nhu cầu và phiên bản PHP
    • Cập nhật thường xuyên để nâng cao bảo mật
    • Được hỗ trợ từ Admin tại Forum
    • Có khả năng tự động sao lưu lên Google Drive tránh mất dữ liệu
  • Nhược điểm:

    • Phục vụ nhu cầu cá nhân, không thể sử dụng cho nhiều người
    • Thi thoảng sẽ gây ra tình trạng 503 đối với website nếu PHP bị sập
    • Hiện tại sẽ chỉ hỗ trợ cài đặt đối với hệ điều hành 64-bit để chạy 1 số ứng dụng. Nhưng mình sẽ có một bài riêng để hướng dẫn cài đặt lên trên Raspberry Pi OS 32 bit ổn định nhất.
Một vài hình ảnh của aaPanel trên raspberry PI

2. ISPConfig

ISPConfig là Bảng điều khiển lưu trữ mã nguồn mở được sử dụng rộng rãi cho Linux, được cấp phép theo giấy phép BSD và được phát triển bởi công ty ISPConfig UG. Dự án ISPConfig được bắt đầu vào mùa thu năm 2005 bởi Till Brehm từ công ty projektfarm GmbH của Đức.

Trang chủ: https://www.ispconfig.org/

ISPConfig

Đây là bảng điều khiển đầy đủ tính năng và chuyên nghiệp trên Raspberry Pi mà bạn có thể sử dụng. Không phải bàn thêm về ISPConfig nữa, đây chính là 1 Control Panel đã làm thay đổi cách vận hành máy chủ toàn cầu trước khi có sự bùng nổ của cPanel. Việc cài đặt Panel này lên trên Raspberry Pi 4 hoàn toàn dễ dàng bởi hiệu năng của Pi 4, nhưng sẽ gây crash nếu chạy script cài đặt tự động trên Raspberry Pi 3B+ trở xuống. Nhưng không sao, mình sẽ có một bài hướng dẫn cài đặt chi tiết để ISPConfig hoạt động ổn định trên các thiết bị Raspberry cũ hơn.

  • Tính năng:

    • Hỗ trợ nhiều ứng dụng
      • HTTP: Apache2 và nginx
      • SMTP: Postfix
      • POP3/IMAP: Courier và Dovecot (1.2.x)
      • FTP: PureFTPd
      • DNS: BIND và MyDNS
      • Database: MySQL
      • Thống kê: Webalizer và AWStats
      • Ảo hóa: OpenVZ
    • Hỗ trợ tới 23 ngôn ngữ nhưng không có tiếng việt
    • Giám sát CPU, Ram, ổ đĩa, lưu lượng mạng tại bảng điều khiển
    • Có tự động cài đặt chứng chỉ SSL
    • Có hệ thống quản lý và giới hạn lưu lượng web
    • Có khả năng điều khiển SSH hiệu quả
    • Có khả năng quản lý cấp bậc như Admin, Reseller, User
    • Và còn rất nhiều tính năng đặc biệt khác có thể tham khảo qua ở đây
  • Ưu điểm:

    • Giao diện đơn giản, dễ sử dụng mà chuyên nghiệp
    • Hỗ trợ Raspberry Pi tốt (Từ RPi 3B đến RPi 4)
    • Có mã nguồn mở
    • Hỗ trợ sử dụng cho nhiều người trên 1 server
    • Sử dụng thông dụng trên toàn thế giới
  • Nhược điểm:

    • Khó khăn cài đặt trên các phiên bản Raspberry Pi cũ
    • Không hỗ trợ RPi Zero đến RPi 2B
    • Các plugins hạn chế
    • Chỉ nhận được hỗ trợ từ cộng đồng
Một vài hình ảnh của aaPanel trên raspberry PI

3. YunoHost

Yunohost là một bản phân phối dựa trên Debian GNU / Linux được đóng gói với phần mềm miễn phí tự động cài đặt máy chủ web cá nhân. Mục đích của Yunohost là cho phép người dùng dễ dàng lưu trữ các dịch vụ web của riêng họ bằng cách kích hoạt giao diện web đơn giản để nhấp để cài đặt các ứng dụng web khác nhau.

Trang chủ: https://yunohost.org/

YunoHost

YunoHost có đôi điểm khác biệt so với hai Panel trên kia khi là một Panel hỗ trợ cài các ứng dụng có sẵn một cách tự động cho các tên miền khác nhau. YunoHost có thế chạy WordPress, RoundCube,… sau vài cú nháy chuột của người dùng

  • Tính năng:

    • Xây dựng trên Debian.
    • Quản trị toàn bộ RaspberryPi thông qua giao diện Web.
    • Khởi tạo ứng dụng chỉ sau vài chú nháy chuột.
    • Quản lý người dùng.
    • Quản lý tên miền.
    • Tạo và khôi phục backups.
    • Quản trị mọi ứng dụng thông qua bảng điều khiển.
    • Tích hợp sẵn hệ thống e-mail stack (Postfix, Dovecot, Rspamd, DKIM) ;
    • … và server nhắn tin tức thời (XMPP) ;
    • Cài đặt SSL miễn phí (dựa trên Let’s Encrypt) ;
    • … và hệ thống bảo mật (fail2ban, yunohost-firewall) ;
  • Ưu điểm:

    • Giao diện đơn giản, dễ dàng sử dụng
    • Có sẵn image được xây dựng dành riêng cho Raspberry Pi, cài đặt như hệ điều hành bình thường
    • Chiếm cực ít tài nguyên
    • Kho ứng dụng để cài đặt lớn. Tham khảo tại đây
    • Phù hợp cho người mới bắt đầu
  • Nhược điểm:

    • Không hỗ trợ các ứng dụng ngoài danh sách
    • Chỉ có hỗ trợ từ cộng đồng
Một vài hình ảnh của YunoHost trên raspberry PI

tổng kết

Như vậy RaspberryPi.vn đã giới thiệu mọi người công dụng và một số Web Server Control Panel tốt trên Raspberry Pi để có thể sử dụng Raspberry làm một Web server phục vụ mục đích học tập hay sử dụng cá nhân. Hôm sau, mình sẽ đi sâu vào từng Panel một và cách sửa lỗi để có thể chạy một cách hoàn hảo nhất. Các bạn có thể tham khảo về cách cài đặt sử dụng trên trang chủ của từng Bảng điều khiển.

Chúc các bạn thành công.

Raspberry Pi Việt Nam